Plugchoice

Manage every layer of charging in one place

Locations, chargers, teams, cards, meters, transactions, configuration. Everything professionals need to run charging operations, structured and accessible.

Plugchoice Web Portal locations overview

Every charger, every location, every teammate. One platform to manage it all.

Day-to-day control for charging professionals.

The web portal gives you operational visibility and direct control over your entire charging network. From a single charger to hundreds of locations.

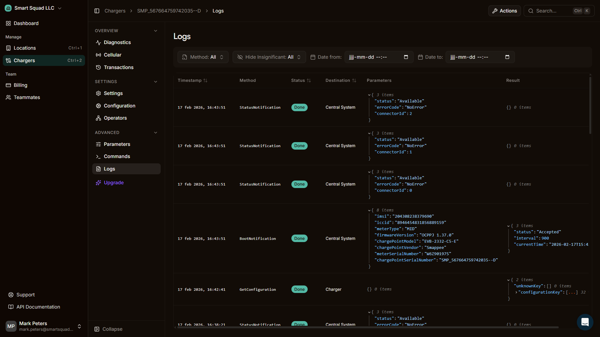
Plugchoice Web Portal charger management

Charger management

View real-time status, send OCPP commands, lock and unlock chargers, and manage connector availability.

Diagnostics and logs

Full OCPP message history, error detection, and deep charger diagnostics. Issues surface before they become problems.

Remote actions

Start and stop sessions remotely, reset chargers, update firmware, and change configurations.

From location to charger to teammate.

  • Locations contain chargers

    Group chargers by physical site, define power boundaries, and manage access rules per location.

  • Teams control access

    Invite teammates, assign roles, and separate operator-level from company-level permissions.

  • Objects connect to structure

    Cards, meters, and tariff rules attach to locations or chargers within your organizational hierarchy.

  • Every action is traceable

    User action logging captures who did what, when. Built for accountability and governance.

    Logging and monitoring
Plugchoice Web Portal charger table view
Plugchoice Web Portal operator and team management

Access, teams, and accountability.

Plugchoice is built for organizations, not individuals. Structure your team, control who has access to what, and maintain a full record of every action taken.

  • Invite teammates and assign roles with granular permissions
  • Separate operator and company-level access
  • Every user action is logged and traceable
  • Built for professional organizations that need governance

Configure and commission before and after installation.

Prepare charger settings before arriving on site, or configure remotely after installation. Plugchoice supports both pre-commissioning workflows and ongoing configuration changes.

  • Set charger parameters remotely via the web portal
  • Prepare installations before the site visit
  • Configure power management, tariffs, and access rules
  • Use the app for on-site commissioning and verification
Plugchoice Web Portal charger commands
Command palette for quick actions

Smart charging and energy tied to management.

Power management and tariff management are part of the operational layer. Meters connect wirelessly, load balancing happens automatically, and tariff rules follow your business logic.

Plugchoice power management diagram
Load balancing across chargers per location
Solar integration for self-consumption
Peak shaving to stay within grid limits
Power sharing between unlimited chargers
Wireless meters for non-invasive setup
Dynamic and scheduled tariff management

Transactions and charge cards

View every charging session across your network. Filter by charger, location, or period. Export transaction data for invoicing, analysis, or reporting. Manage charge cards and control authorization rules.

Plugchoice Web Portal transactions overview

Start managing your chargers

Connect any OCPP charger to Plugchoice. Free to use, ready in minutes.